春已到,夏将至。近段时间,走进学校中心花园,蓝色跑道上,总有一群群同学拿着手机一圈一圈的奔跑着……为春日的校园添上了一份“运动”的气息。


在疫情的这段特殊时期里,为更好地丰富同学们的体育文化生活,增强身体心理的防疫能力,以"动"战疫,学校组织开展了“‘艺’起运动 阳光健康跑”活动。

我校是第二批高校智慧思政特色应用试点单位,“艺”起运动是高校智慧思政特色应用场景“运动啦·活力在线”的子项目。主要通过数字化手段,结合主流移动互联网技术,引入“步道乐跑”作为课外体育活动开展的工具软件,采用基于定向越野的趣味打卡模式进行跑步锻炼, 同学们可在校园内自主安排时间和场地参与,无需人工组织,锻炼情况将自动生成记录,实现智慧化的运动管理。

浙艺“运动啦·活力在线”手机端呈现预购图
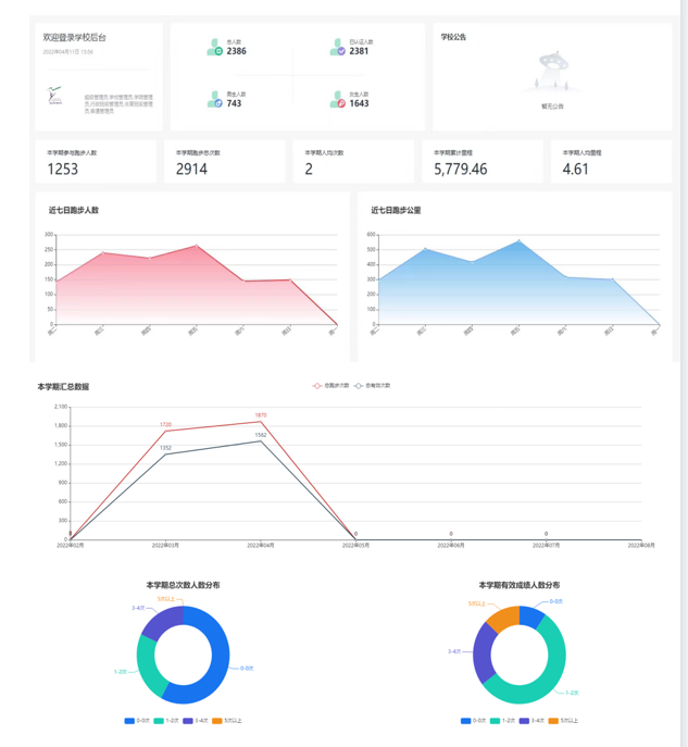
活动自3月下旬开展以来,已有2千多名同学完成了认证。半个月多内,共有1253名同学开始了乐跑打卡,跑步总次数达2914次,总里程数达5779.46公里,人均4.61公里。

迎着春风奔跑,挥洒泪水,看从不妥协的自己,看坚持后的改变……坚持一个月后你会发现自己的身体素质、体态、心理、基础代谢等能力都有提高,免疫力也会大大地提高。这也是疫情期间,在接种疫苗之外,对抗病毒最好的武器。

快快加入“乐跑”队列,“艺”起动起来吧!